Minecraft Server Dashboard

Minecraft Server Dashboard

Web-based admin panel for monitoring and managing Minecraft servers from any browser. One Python file, zero setup, works with Forge, Fabric, Paper, and Vanilla.

Overview

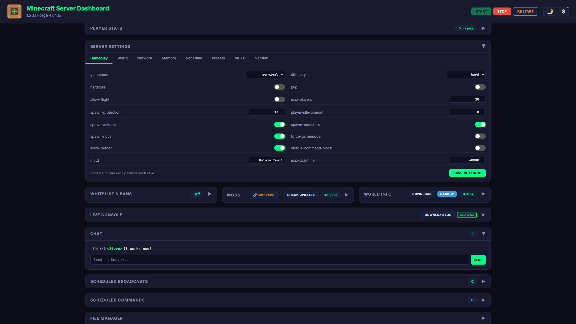
Minecraft Server Dashboard is a complete server administration panel that replaces command-line management with a clean browser UI. It ships as a single Python file — drop it into your server folder, run it, and you have a full dashboard in under two minutes.

The dashboard auto-detects your server type (Forge, Fabric, Paper, Spigot, Quilt, or Vanilla) and surfaces real-time monitoring for CPU, RAM, TPS, disk, and network. It connects via RCON for live console access, player management, and in-game chat — all from the browser.

The backend uses a focused set of Python packages: Flask for the web server, psutil for system monitoring, nbtlib for parsing Minecraft NBT save files, Pillow for rendering 3D player skin previews, bcrypt for password hashing, and boto3 for optional S3 cloud backups. It runs entirely offline with no database required — state is stored in simple JSON files that auto-generate on first run.

Key Features

Real-Time Monitoring

Live CPU, RAM, TPS, and disk usage with canvas-rendered performance graphs. Server status, PID, uptime, and network ping at a glance.

Player Management

Online player list with kick, ban, OP, teleport, and give item actions. 69 tracked stats per player across combat, movement, and activity.

Server Control

Start, stop, and restart with countdown warnings broadcast in-game. Auto-restart on crash, scheduled daily restarts, and automatic backups.

Discord Integration

15 notification types via Discord webhooks — server events, player joins, performance alerts, crash reports, and config changes with rich embeds.

Mod Manager

Browse installed mods with search, enable/disable toggles, and one-click update checking via the Modrinth API. Modpack auto-detection included.

Config & File Editor

Categorized settings editor with smart inputs, MOTD builder with live preview, game mode presets, and a full file manager with path traversal protection.

Screenshots

Tech Stack

Python Flask psutil nbtlib Pillow bcrypt boto3 Vanilla JS Canvas API RCON PWA Modrinth API Discord Webhooks
View on GitHub ← Back to all projects